Программа

0%

0/30 уроков

Отчёты Мастера кампаний

В этом лонгриде рассмотрим:

  • Где найти отчёты Мастера кампаний и как они выглядят
  • Как оценить эффективность элементов объявления
  • Какую ещё статистику можно посмотреть

Этот материал также доступен в видеоформате, но информация в лонгриде более актуальна.

2023-04-28T00:00:00.000Z
1/3

Где найти отчёты Мастера кампаний и как они выглядят

Чтобы посмотреть статистику по Мастеру кампаний, найдите кампании, созданные с его помощью. Они помечены специальной иконкой.

image
1/3

Найдите нужную кампанию и нажмите кнопку «Перейти».

image
1/3

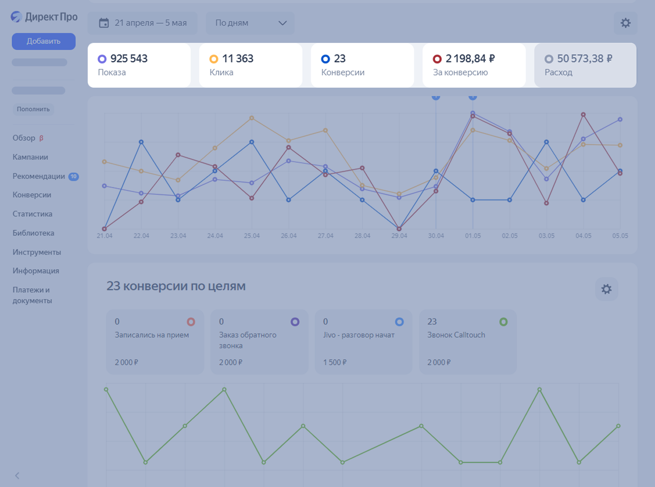
Вы попадёте в раздел с детальной статистикой в различных срезах. В верхней части отображаются верхнеуровневые параметры кампании: регион, аудитория, стратегия, бюджет.

image
1/3

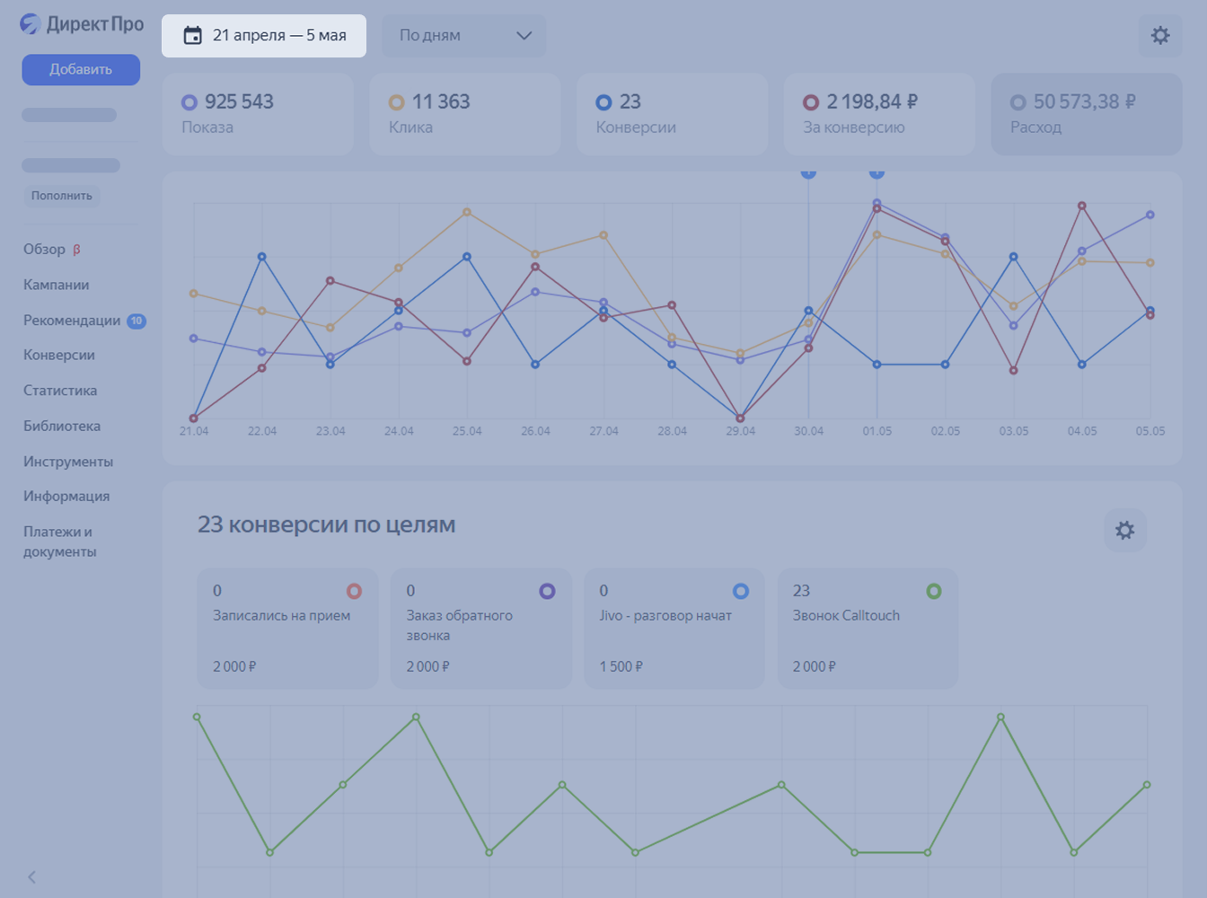
С помощью календаря задайте нужный период, чтобы оценить, как менялись показатели на протяжении определённого промежутка времени.

image
1/3

При работе с графиками выбирайте те показатели, которые вас больше всего интересуют. Для этого отметьте их на основной панели.

image
1/3

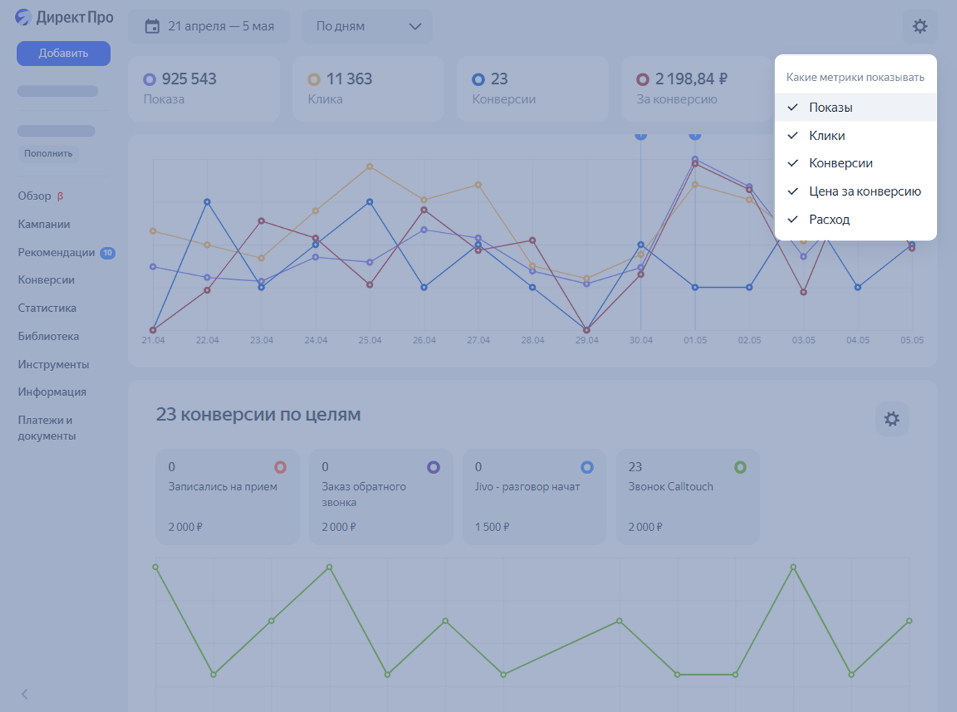
Или воспользуйтесь выпадающим списком в меню настроек — иконка шестерёнки.

image
1/3

Как оценить эффективность элементов объявления

Под графиками находится блок, который позволит проанализировать эффективность отдельных элементов объявлений. Напротив каждого элемента отображается «светофор»

  • Зелёный — элементы собирает больше всего кликов,
  • Жёлтый — количество кликов меньше,
  • Красный — элемент неэффективен.
image
1/3

Информация по эффективности доступна по заголовкам, текстам, изображениям и видео.

image
1/3

При работе с Мастером Кампаний обращайте внимание на светофор, чтобы найти неэффективные элементы объявлений и заменить их более кликабельными.

Какую ещё статистику можно посмотреть

Под светофором расположена статистика по нескольким срезам. Вы можете оценить такие параметры.

  • Пол и возраст — доступны в виде диаграммы и таблицы.
image
1/3
  • Регионы.
image
1/3
  • Тип устройства.
image
1/3
  • Категории поисковых запросов автотаргетинга, с помощью которых вас находили пользователи.
image
1/3
  • Тематические слова, по которым отображалось объявление.
image
1/3
  • Интересы и привычки пользователей.
image
1/3

Вы можете проанализировать статистику, вернуться к настройкам ваших кампаний и скорректировать показы объявлений.

Выводы

  • В статистике Мастера кампаний можно посмотреть данные по показам, кликам, конверсиям, средней цене клика и расходу.
  • Эффективность заголовков, текстов, картинок и видео легко оценить по светофорам, которые используются в статистике Мастера кампаний. Если элемент помечен красным или жёлтым, значит, на него редко кликают. Стоит поправить объявление и подобрать более кликабельные варианты.
  • Когда проанализируете всю доступную статистику, включая срезы по полу и возрасту, регионам, типу устройства и поисковым запросам, вы можете вернуться к настройкам ваших кампаний и скорректировать показы объявлений.

В следующем лонгриде разберём процесс настройки Товарной кампании.

Информационные услуги оказываются ООО «Яндекс»
и не являются образовательными

Подпишитесь на новости

Наши соцсети

© 2025 Яндекс